Appearance
安装运维工具
📥 一键下载功能
📦 安装流程
请先将下载的安装包上传至服务器,并完成解压。
将组件下载的容器包解压后替换devops工具的package文件夹。
将服务下载的压缩包,解压得到jar、zip、tar文件夹,替换至devops工具的对应文件夹下。
🔧 初始化脚本权限
为启动脚本赋予执行权限:
chmod +x run.sh👑 Root 用户安装
方式一:使用当前 root 用户(默认配置)
./run.sh
./run.sh start方式二:使用指定用户安装(推荐)
该方式会自动创建用户及用户组,并完成初始化配置:
./run.sh -m start -u user -g user_group -upd password -d /data/dir -p 8080参数说明:
| 参数 | 说明 |
|---|---|
| -m | 指定执行模式(如:start) |
| -u | 用户名 |
| -g | 用户组 |
| -upd | 用户密码 |
| -d | 安装目录 |
| -p | 服务端口 |
👤 非 Root 用户安装
第一步:初始化 Docker(需 root 执行)
非 root 用户无法直接初始化 Docker,请先使用 root 用户执行:
./shell/middleware/docker.sh第二步:创建用户及初始化权限(建议执行)
./user.sh -u user -g user_group -upd password⚠️ 即使用户已存在,也建议执行该命令,用于初始化目录及权限。
第三步:切换用户并启动服务
su user
./run.sh⚠️ 注意:非 root 用户执行时,不支持 -u、-g、-upd 参数。
❓ 帮助命令
如需查看完整参数说明:
./run.sh -h🔐 首次登录流程
- 输入用户名和密码进行登录
- 登录成功后自动跳转至安装向导界面

📋 安装向导
第一步:服务器信息配置111
1.1 本机服务器(默认)
系统会自动识别并展示当前服务器的基本信息:
| 配置项 | 说明 |
|---|---|
| 服务器别名 | 自定义标识名称 |
| 服务器IP | 本机IP地址 |
| 默认用户 | 运行服务的系统用户 |
| 应用部署路径 | 应用程序安装目录 |
| 数据存储路径 | 数据文件存放位置 |
| 资源监控 | CPU、内存、磁盘使用率 |
| 环境检查 | 必要依赖和运行环境验证 |

1.2 添加外部服务器
支持添加多台服务器进行分布式部署,提供两种配置模式:
| 模式 | 适用场景 | 特点 |
|---|---|---|
| 🔹 简易模式 | 单用户环境 | 安装、部署、执行均使用同一用户权限,配置简单快捷 |
| 🔸 复杂模式 | 多用户安全环境 | 安装、部署、执行分别使用不同用户权限,满足企业安全规范 |
简易模式界面:
复杂模式界面:
💡 提示:服务器准备完成后,点击"下一步"继续。
第二步:组件安装
2.1 组件参数配置
- 支持为不同组件配置独立参数
- 支持将组件安装到指定服务器
- 可视化配置界面,实时验证参数有效性

2.2 执行安装
- 点击"下一步"开始组件安装
- 实时监控:查看详细安装日志
- 重新安装:安装失败支持一键重新安装
- 组件安装完成后自动进入平台安装阶段

第三步:平台安装
3.1 安装配置
- 配置修改:调整平台运行参数
- 应用选择:选择本次需要安装的应用模块
- 模块管理:支持添加新模块、更新安装包
- 部署策略:
- 多服务器分布式部署
- 多种安装方式(默认:JAR包部署)

3.2 安装确认
核对安装模块清单,确认无误后开始正式安装:

3.3 执行安装
- 实时查看安装日志
- 失败自动重试或手动重新安装
- 安装完成进入最终界面

第四步:安装完成
4.1 服务启动
等待云平台服务启动完成,界面将展示:
- ☁️ 云平台访问地址
- 🧩 已安装组件清单
- 📥 配置文件下载入口

4.2 后续操作
| 操作 | 说明 |
|---|---|
| 访问云平台 | 点击进入业务管理界面 |
| 运维中心 | 进入安装运维管理后台 |
| 下载配置 | 导出安装配置文件备档 |
✅ 安装流程图
登录 (http://IP:10000)
↓
服务器信息配置 → 添加服务器(简易/复杂模式)
↓
组件安装 → 参数配置 → 执行安装 → 查看日志
↓
平台安装 → 配置修改 → 模块选择 → 安装确认 → 执行安装
↓
安装完成 → 服务启动 → 访问云平台/运维中心
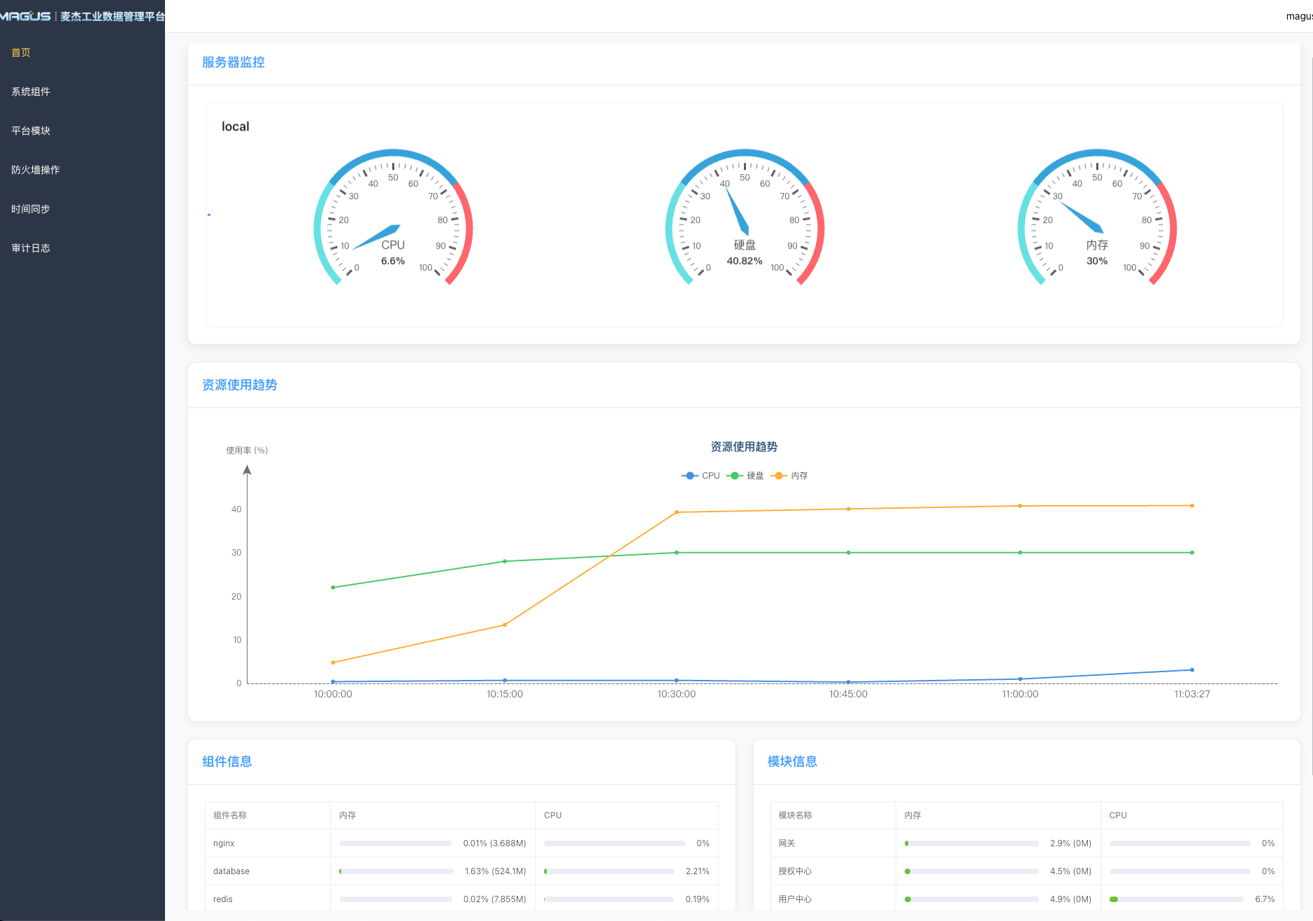
📊 运维首页
运维首页提供全局资源监控视图,实时掌握平台运行状态。
核心监控指标
| 监控维度 | 展示内容 |
|---|---|
| CPU | 使用率、负载趋势、峰值记录 |
| 内存 | 使用率、可用容量、分配趋势 |
| 磁盘 | 使用率、剩余空间、I/O 状态 |
资源概览
- 📈 实时趋势图:动态展示各服务器资源使用变化
- 🖥️ 多服务器监控:集中管理所有服务器状态
- 🧩 组件状态:快速查看各组件运行健康度
- 📦 模块信息:已安装应用模块一览

⚙️ 系统组件
集中管理已安装的系统组件,提供全生命周期运维能力。
功能特性
| 功能 | 说明 |
|---|---|
| 状态监控 | 实时查看组件运行状态 |
| 配置管理 | 在线修改组件参数 |
| 启停控制 | 一键启动/停止/重启组件 |
| 日志查看 | 实时查看组件运行日志 |
| 健康检查 | 自动检测组件健康状态 |

📦 平台模块
应用模块的统一管理中心,支持模块全生命周期管理。
模块管理
已安装模块
- 查看模块运行状态
- 执行模块启停操作
- 配置模块运行参数
未安装模块
- 浏览可安装模块列表
- 一键安装新模块
- 模块依赖自动检测
批量操作
- 📤 批量上传:支持多模块安装包批量导入
- 🔄 批量更新:统一更新多个模块版本

版本更新记录
追踪模块版本变更,保障升级安全可控。
| 功能 | 描述 |
|---|---|
| 版本历史 | 完整记录模块所有版本更新 |
| 更新详情 | 查看版本变更内容、修复项、新特性 |
| 一键回滚 | 支持快速回退到历史稳定版本 |
| 灰度发布 | 支持分批次更新,降低风险 |

🔥 防火墙管理
可视化防火墙配置中心,保障平台网络安全。
功能亮点
- 🚪 端口管理:查看和管理各服务开放端口
- 🌐 服务隔离:按服务维度进行网络隔离

⏰ 时间同步
确保分布式环境下所有服务器时间一致性。
功能说明
| 特性 | 说明 |
|---|---|
| 多服务器同步 | 批量选择服务器执行时间同步 |
| NTP 配置 | 支持自定义 NTP 时间源 |
> ⚠️ 重要性:时间同步是日志审计、分布式事务、数据一致性的基础保障。

📋 审计日志
完整的操作审计追踪,满足合规与安全要求。
日志内容
- 👤 操作人:执行操作的用户身份
- 🕐 操作时间:精确到毫秒的时间戳
- 📝 操作类型:增删改查等操作分类
- 🎯 操作对象:影响的组件/模块/配置
- 🔍 检索筛选:多维度查询历史操作

帮助中心